What’s New in 2.4.2?¶
In EnOS 2.4.2, we added new features for the following Industry Application Common Building Blocks.
Application Portal¶
We added the following new features for Application Portal in EnOS 2.4.2.
Application Management¶
OU administrators can now add tags to applications to mark application information, such as categories and proxy accounts.

User¶
OU administrators can now get user IDs in user lists.

Sub-Administrator¶
OU administrators can now assign sub-administrators to manage all applications, users, roles, organization structures, user groups, and resources of the OUs.
Resource Management¶
We added the Resource List page. OU administrators can now view OU resource information, such as name and type, on the Resource List page.
When assigning resource permissions in the Organization Structure or Resource Permission menu, OU administrators can now customize the number of resources displayed per page in the Add Resource pop-up window.
Audit Log¶
OU administrators can now view how users access Application Portal, such as via web pages or mobile devices.
OU administrators can now view the browser time of events in the exported Audit Log files.
Miscellaneous¶
Users can now set Polish as the display language of Application Portal.
OU administrators can now configure Polish strings for the fields supporting internationalization.
OU administrators can now configure whether to display administrator names and emails on the dropdown menu expanded when users select usernames.
Common Data Service¶
We added the following new features for Common Data Service in EnOS 2.4.2.
Business Metrics¶
You can now synchronize private business metrics from EnOS Metric Management.
Source Metrics¶
You can now synchronize private source metrics from EnOS Metric Management.

Onboarding Tool¶
Form Building¶
We introduce Form Building in EnOS 2.4.2 for you to customize the forms for creating and updating assets.

Site Onboarding¶
When you create or update assets on a specific type of site, you can now check the asset changes before applying these changes.
You can now directly go to the Build Topology step when you onboard a site, the Configure Site and Configure Devices steps completed by other users will be hidden from you.
You can now edit the assets assigned to the topology nodes in the Build Topology step.
Asset Settings¶
You can now export and import the properties of assets.
Configuration Center¶
We added the following new features for Configuration Center in EnOS 2.4.2.
Solution Templates¶
In EnOS 2.4.2, you can now:
Add the menus of the following services to solution templates to build applications:
Configuration Center
Onboarding Tool
Common Data Service
Alarm Management
Reporting Tool
Work Management
Fleet Control
Batch assign permissions to roles when you configure roles.
Add site types, custom types, device type associations, and component type associations to configure metadata of Configuration Center. The added metadata will be created automatically in Configuration Center.
Global Business Objects¶
You can now specify the properties of site types, device types, component types, and custom types as required. Users need to set the value of the required property for each asset of that type in EnOS Onboarding Tool.
Visual Groups¶
You can now export and import visual groups with the display names and their internationalized names.
Miscellaneous¶
You can now configure German and Polish strings for the fields supporting internationalization.
Unified Monitoring¶
We added the following new features for Unified Monitoring in EnOS 2.4.2.
Portfolio¶
You can now aggregate assets by attribute.
You can now add pictures to the asset detail pop-up windows on asset maps.
You can now customize the data refresh interval of Portfolio.
You can now integrate single-site maps to Asset List or Landing Page.
Polish is now available for Portfolio interfaces (except for the Function Configuration page).
Asset List¶
You can now pin the frequently monitored assets to the top of the lists.
You can now view the number of assets that meet the filtering criteria on metric cards.
You can now customize the data refresh interval of Asset List.
You can now apply the white theme for Asset List.
Asset List filters now display site and device icons.
Polish is available for Asset List interfaces (except for the Function Configuration page).
Charting Tool¶
You can now configure whether to allow application users to query devices in different sites in one chart.
Landing Page¶
You can now customize the display order of device types.
You can now associate EnOS Digital Twin Visualization pages by Int attribute.
Japanese and Polish are now available for Landing Page interfaces (except for the Function Configuration page).
Unified Asset Tree¶
You can now configure the functions of the Landing Pages integrated to the menus in Unified Asset Tree.
Digital Twin Visualization¶
We added the following new features for Digital Twin Visualization in EnOS 2.4.2.
Form Builder¶
We introduce Form Builder in EnOS 2.4.2. Form Builder enables you to quickly develop form pages by drag-and-drop to improve development efficiency.

Digital Twin Dashboard¶
Project and Page¶
You can now edit the information of a published page, such as layout and widget size.
You can now preview the history versions of dashboard pages in the Details > Version tab.
Data Source¶
You can now use the Dimension data source to visualize the dimension data in EnOS Metric Management.
You can now aggregate data by attribute in a metric table when you use the Metric built-in data source.
Filter¶
You can now set the data in data sources as the options in global filters.
You can now specify the default options of global filters. When application users access the corresponding page, the global filters will automatically filter page information by default option.
You can now search fields by name when configuring linked data fields of widget filters.
Widget¶
You can now add the Video widget to integrate monitoring footages.
You can now specify the color themes of widgets when you add widgets to pages.
You can now add widgets with preset styles, such as layouts, colors, and data fields.
We introduce the following new functions of the existing widgets.
Widget
Function
Heat Map
Customize the color of each segment.
Table
Customize the width of each column.
Pie Chart
Customize the display length of chart legends.
Cartesian Coordinate System Chart
Apply the
Target
style to display the progress towards a specified target.
Apply theStacked Bar Chart
style to display the value and proportion of each segment of a data field.Multi-Measurement Single Pie Chart
Add thousands separators for the chart data.
Customize the display length of chart legends.Alarm List
Filter alarms by alarm severities or types.
DTM Chart
Scroll the integrated DTM page vertically.
Digital Twin Monitoring¶
You can now bind alarms to elements and customize the actions when the alarms are triggered.

Miscellaneous¶
You can now configure internationalization fields for the following items:
Data source name
Dataset name
Calculated field name
You can now configure Polish strings for the fields supporting internationalization.
You can now preview the internationalization configuration of an internationalization field when you enter the default value of this field.
Alarm Management¶
We added the following new features for Alarm Management in EnOS 2.4.2.
Alarm Shelving¶
You can now download the shelved alarm records.

Work Management¶
We added the following new features for Work Management in EnOS 2.4.2.
Japanese is now available for the Work Management interfaces.
You can now configure Japanese strings for the fields supporting internationalization.
You can now view attachments of work orders on the mobile devices.
Reporting Tool¶
We added the following new features for Reporting Tool in EnOS 2.4.2.
Templates¶
You can now import and export report templates created by the online editor.
You can now export BIRT templates.
Fleet Control¶
We added the following new features for Fleet Control in EnOS 2.4.2.
Conditional Control¶
You can now configure control execution conditions and actions for devices. When the uploaded data meets the execution conditions, the actions will be executed automatically.

Schedule Control¶
You can now view control logs for the execution details in Schedule Control.

Control Security¶
You can now view the detailed logs of the activities, such as creation and editing, that occurred in Schedule Control and Conditional Control in EnOS Audit Service.

Batch Control¶
You can now select the devices that need to be controlled based on different sites.

Metric Management¶
We added the following new features for Metric Management in EnOS 2.4.2.
You can now filter and aggregate metric data based on dimension table fields when querying them using JDBC.
You can now synchronize metrics with the specified attributes to EnOS Common Data Service (CDS) to view and query the metrics in CDS.
Data Quality¶
We added the following new features for Data Quality in EnOS 2.4.2.
DTV Integration¶
We integrated the Dashboard pages customized in EnOS Digital Twin Visualization (DTV) in EnOS Data Quality.
Metric Quality¶
You can now configure the metric assessment rules and analysis rules to assess the credibility of metrics and view the assessment reports.

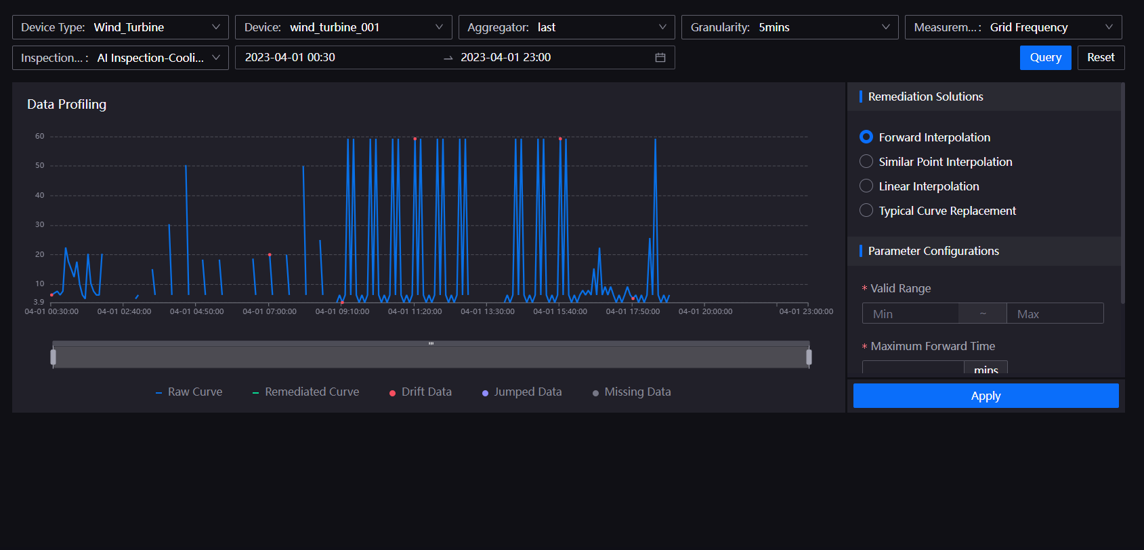
Data Profiling¶
You can now configure the inspection methods to identify the time series data issues, and get the data remediated by the specified remediation solutions.

System Configuration¶
You can now export the sensor point groups and monitoring objects.
Miscellaneous¶
You can now specify the sites and measurement points that need to be recorded and view the quality assessment results for the asset data excluded by the filter.
