使用曲线工具¶
本文介绍终端用户如何通过曲线工具查看资产数据图表,分析资产数据并掌握数据变化趋势。曲线工具页面如下所示。
有关曲线工具中各页面元素的更多信息,参见 探索曲线工具。
备注
统一监测支持自定义页面布局和功能,因此实际布局和功能可能与本文有所差异。如需帮助,联系应用构建者。
前提条件¶
开始之前,确保当前帐号已被分配所需的资产权限、操作权限点和包含曲线工具页面在内的菜单组。如未分配,联系应用管理员。
编辑资产数据图表¶
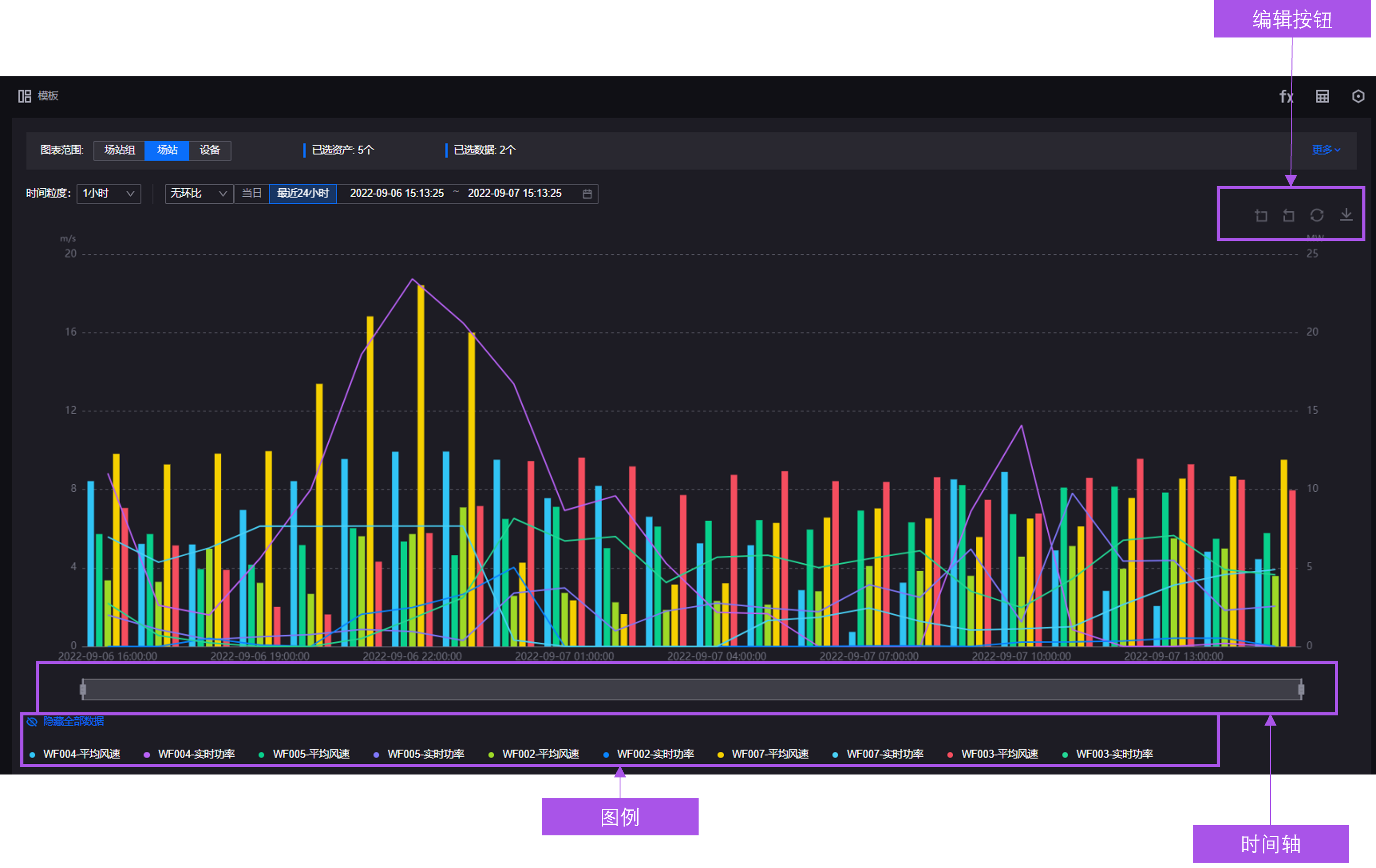
你可以利用图表编辑栏、时间轴以及图例编辑当前资产数据图表,如下图所示。
显示数据表 ¶
如需查看曲线工具图表上每个数据项的确切数据值,通过以下步骤在图表区域下方以数据表格的形式展示图表中的数据:
在左侧导航栏中选择 曲线工具。
备注
统一监测支持自定义菜单名称,因此实际菜单名称可能与本文有所差异。如需帮助,联系应用管理员。
(可选)若图表中数据的时间间隔为数据的原始上送间隔,可在数据表右上方开启 数据质量 开关,查看数据的质量信息。
放大图表¶
如需查看曲线工具图表上的某一部分,通过以下方式放大图表:
开启截图模式¶
如需截取图表用于汇报、展示或归档等,通过以下步骤开启截图模式,隐藏图表中的操作按钮图表等元素:
隐藏数据项¶
在左侧导航栏中选择 曲线工具。
通过以下方式隐藏图表中的数据项:
选择 隐藏全部数据,隐藏表中所有的数据项以及主、副纵坐标。
选择图例中一个或多个数据项名称,隐藏表中对应数据项。
隐藏数据项后,在图表下方选择 显示全部数据 或选择已隐藏的数据项名称即可在图表中重新显示数据项,如下图所示。
筛选数据 ¶
曲线工具提供多种筛选器用于筛选表中数据。曲线工具页面中的筛选器如下所示。
其中,各筛选器及功能描述如下所示。
字段 |
描述 |
|---|---|
场站筛选器 |
按场站筛选图表中的资产。 |
设备类型筛选器 |
按设备类型筛选图表中的资产。 |
设备筛选器 |
选择图表中展示的设备。 |
时间粒度筛选器 |
指定图表内测点或指标的查询间隔。此时间间隔为图表中所有测点或指标的交集或原始粒度。 |
环比筛选器 |
指定环比周期。资产数据图表将按指定的环比周期显示测点或指标在上一周期的数据。 |
时间范围筛选器 |
指定图表内数据的起止时间。 |
通过以下步骤选择资产数据图表中数据的时间范围:
在左侧导航栏中选择 曲线工具。
选择相应筛选器在筛选器中配置筛选条件。
选择 查询。
分析图表数据¶
通过以下步骤利用自定义分析工具编写分析公式,对当前资产数据图表中的数据项进行分析并将分析结果显示在图表中:
应用图表模板 ¶
图表模板主要包含以下信息:
资产范围和资产类型
分析对象和数据项
图表样式
时间间隔和时间范围
自定义分析对象
通过以下步骤应用图表模板:
在左侧导航栏中选择 曲线工具。
在曲线工具页面中选择 模板 打开 模板 面板。
选择 最近使用模板 中的模板名称或下方模板列表中的卡片应用模板。
导出图表数据¶
如需离线查看或编辑当前曲线工具页面展示的图表数据或将图表数据用于存档或展示,可通过以下步骤将当前曲线工具页面的数据信息导出为 Excel 或 CSV 文件:





