Using Landing Page


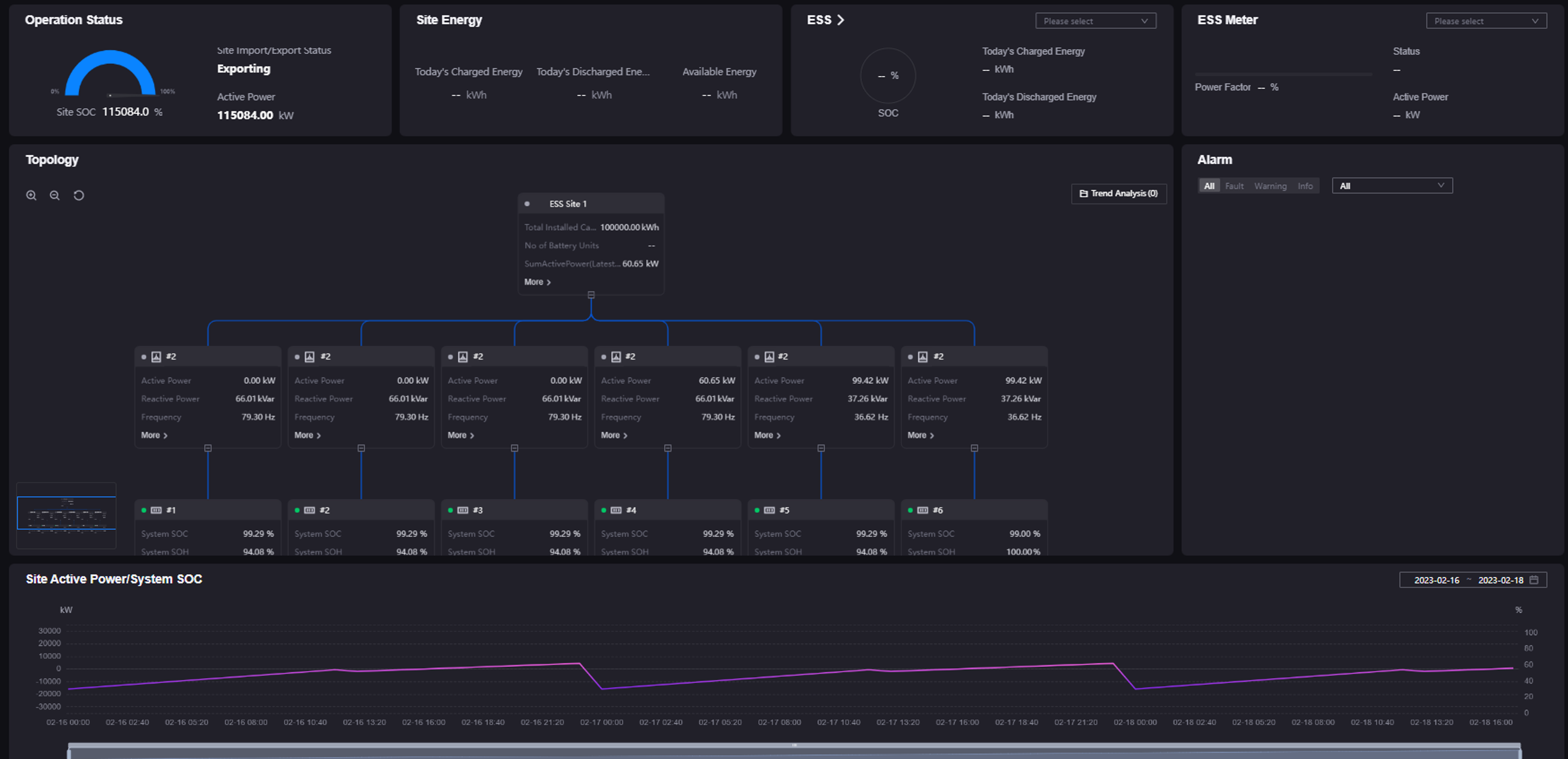
This page describes how Application users monitor asset data and status by visualized widgets in Landing Pages. An example of configured Landing Pages displays as below:


../../_images/landing_page.png


For more information about the elements of Landing Pages, see Exploring Landing Page.

Note

The layouts and functions in your applications might be different from the contents introduced in this article, because of the customization on layouts and functions for Unified Monitoring pages. Contact your application creators for more information.

Prerequisites


Before you start, make sure that you are assigned with the required asset permissions, operational permissions, and a menu group containing the Landing Page. If not assigned, contact your application administrators.

Filtering Data



On the Landing Page, you can use the asset filter at the top to quickly filter data of different assets or view asset data for a specified time period. Filters on the Landing Page are as below.


../../_images/landing_filter.png


Among which:

  • Asset Type Filter: specify the types of assets displayed on Landing Page.

  • Grouping Filter: specify the asset scope displayed on Landing Page, including Group, Region, and Site.

  • Site Filter: filter sites displayed on the page, as well as related assets and data.

  • Time Filter: specify the start time and end time of the data in widgets.

Note

Make sure that the filter function of the Landing Page is enabled. Contact your application creators to enable the filter function.

Filtering Data by Asset


  1. Select Landing Page from the left navigation bar.

    Note

    The menu name in your applications might be different from the name in this article, because of the customization on menu names for Unified Monitoring pages. Contact your application administrators for more information.

  2. Select the asset filter on the top toolbar and select the target assets to view the asset data displayed on visualized widgets.

Filtering Data by Time


  1. Select Landing Page from the left navigation bar.

  2. Select the time filter on the top toolbar and select the time period to view the asset data displayed on visualized widgets.

Controlling Devices


You can open the control panel integrated from Fleet Control by the following steps in Landing Page to control devices:

  1. Select Landing Page from the left navigation bar.

  2. Select the Control button on the top toolbar to open the control panel.

  3. Control the devices in the control panel.