常见问题

质量大盘 - 质量分析曲线


备注

在质量分析曲线图中,由蓝点构成的曲线数据是配置了 TSDB 存储策略,并存储在 EnOS 时序数据库中的数据;下方质量条反应的数据为设备上送的实时数据。

  • 当数据在 TSDB 中的存储类型为 AI 原始数据、DI 数据或通用数据时,上方曲线与下方质量条将完全契合。

  • 当数据在 TSDB 中的存储类型为 AI 分钟级归一化数据或 PI 数据时,由于 TSDB 存储时存在归一化处理,所以曲线展示的数据并非设备原始数据,可能会存在质量条展示结果与曲线展示不匹配的情况。

问:图表下方的缺失质量条显示正常,但质量分析曲线无数据展示。同类型问题:跳变/卡值等质量条显示异常,但质量曲线也无数据展示。


../_images/faq_1.png


答:质量分析曲线仅展示 TSDB 中存储的数据(存进 TSDB 的数据可能会进行归一化处理),而质量条展示的则是对设备上送的数据进行实时质量监控的结果。所以会出现质量分析曲线与下方质量条展示结果不一致的情况。

问:质量分析曲线显示正常(未显示卡值情况),但卡值质量条显示异常。


../_images/faq_2.png


答:在同一时间点,有多条数值相同的数据上送,数据积压导致质量条显示卡值。换句话说,质量分析曲线只是“看起来”正常,实际上在每个时间点上,可能有多个数值点完全重叠,导致看上去是一个正常的数值点。

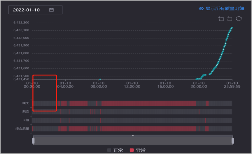
问:质量曲线显示有数据,但是缺失质量条显示异常。


../_images/faq_3.png


答:EnOS 数据质量实时数据监控的计算逻辑为每日 01:00 之后到达的数据不纳入统计计算。图上所示部分的数据设备时间戳为 2021 年 12 月 26 日 12:00 左右,但可能到达的时间在 12 月 27 日 01:00 后,因此不会在实时监控的质量条中体现。但并不影响离线数据在 TSDB 中的存储,即不会影响质量分析曲线图的展示。